
随着航空技术的飞速演进,机载电子设备正朝着集成化、高性能化的方向快速发展。现代军用雷达、电子战系统、多功能射频阵列以及飞行控制计算机的功率密度呈现指数级增长,其产生的热流密度已从十年前的不足50 W/cm²攀升至如今的200 W/cm²乃至更高。特别是氮化镓(GaN)等宽禁带半导体器件在相控阵雷达中的大规模应用,在提升系统性能的同时,也带来了千瓦级每平方厘米的超高热流密度散热挑战。在航空这一对重量、体积和可靠性有极致要求的特殊领域,散热问题已不再是简单的配套工程,而是直接制约电子系统性能、可靠性与飞行平台综合效能发挥的关键瓶颈。

一、航空电子散热的技术挑战与发展趋势
传统机载冷却技术主要依赖于单相强制风冷和单相液冷。前者利用冲压空气或环境空气对流散热,结构简单但散热能力有限,通常仅适用于热流密度低于50 W/cm²的低功耗设备。后者通过燃油或专用冷却液循环,利用工质的显热吸收热量,其散热能力虽有提升,但在面对局部热点和高热流密度时,往往需要庞大的泵送系统和复杂的管路布置,导致系统重量和功耗急剧增加。更为关键的是,随着飞行高度增加,环境气压和空气密度下降,传统风冷的效率会大幅降低,而单相液冷也因工质比热容有限,在温升约束下散热能力存在理论天花板。
美国空军的数据显示,超过55%的电子设备故障与温度直接相关,电子器件的失效率随工作温度升高呈指数增长。因此,开发一种高效、紧凑、可靠且适用于高空低压环境的先进冷却技术,已成为下一代航空电子系统发展的迫切需求。全球航空电子冷却系统市场预计将从2024年的约15.6亿美元增长至2031年的24.1亿美元,年复合增长率达6.5%,这背后是巨大的技术升级与迭代需求。在此背景下,相变冷却技术,特别是以充分利用工质汽化潜热为核心的喷雾冷却与闪蒸冷却,因其极高的换热系数和潜热利用率,被视为突破现有散热瓶颈的最有前景的方向之一,已被美国国家航空航天局(NASA)列为未来机载热管理系统的重点研究领域。
本文立足于这一重大技术需求,提出了一种耦合微通道热沉与开式闪蒸喷雾冷却的新型高效机载冷却系统。该系统创新性地将两种高效传热技术结合,旨在实现高热流散热、低工质携带量、低泵送功耗的系统级优化目标,为未来高功率密度机载电子设备提供可行的热管理解决方案。

二、先进冷却技术综述:从基础原理到前沿探索
为应对高热流散热挑战,学术界与工业界已发展出多种超越传统方案的先进冷却技术。根据散热原理,这些技术可大致分为增强型单相冷却、两相流冷却和基于新材料的冷却三大类。
增强型单相冷却主要通过优化流道结构来强化对流换热。其中,微通道热沉(Microchannel Heat Sink) 是最具代表性的技术。自Tuckerman和Pease的开创性工作以来,微通道技术通过将水力直径缩小至亚毫米量级,极大地增加了换热面积与体积比,从而在单位面积上实现了远超传统翅片的热量移除能力。其传热系数随通道尺寸减小而显著增加。近年来,为进一步克服流动阻力大、温度分布不均等问题,歧管式微通道(Manifold Microchannel) 和射流冲击增强微通道等结构被提出,通过优化流场分布,在提升换热均匀性的同时控制压降。增材制造(3D打印)技术的引入,使得制造具有复杂三维拓扑结构的一体化微通道成为可能,为实现更低流阻、更高效率的定制化散热器开辟了新途径。
两相流冷却通过利用工质的汽化潜热,在相对较小的温升和流量下吸收大量热量,理论上具有比单相冷却高1-2个数量级的散热潜力。主要包括:
热管(Heat Pipe)与均温板(Vapor Chamber):利用毛细力驱动工质循环的被动式相变传热装置,其等效导热系数可达铜的数千倍,热阻极低(0.05–0.4 °C/W),广泛应用于航天器、高性能计算等领域。
相变材料(PCM)冷却:利用材料相变(如固-液相变)过程中吸收或释放大量潜热的特性,进行间歇性高热负载的“削峰填谷”,在导弹电子设备、脉冲雷达等场景有特殊价值。

喷雾冷却(Spray Cooling)与闪蒸冷却(Flash Cooling):这是本文聚焦的核心技术。喷雾冷却通过喷嘴将冷却工质雾化成数十至数百微米的液滴,高速喷射至受热表面,形成极薄的液膜。热量通过液膜强制对流、蒸发以及液膜内的核态沸腾等多种机制被高效带走。相较于液池沸腾和射流冲击,喷雾冷却具有换热系数极高、所需过热度低、表面温度均匀性好等突出优点。闪蒸冷却则是喷雾冷却在低压环境下的特殊形式,当环境压力低于工质饱和压力时,过热液滴撞击表面后会发生剧烈的闪蒸沸腾,瞬间吸收大量汽化潜热,进一步强化了换热过程。
喷雾冷却的性能受喷嘴特性(雾化角、流量、粒径分布)、工质物性、表面特性(粗糙度、微结构)及系统压力等多因素耦合影响。近期的前沿研究集中在通过表面工程和工质改性来突破其性能极限。例如,北京大学杨荣贵团队利用3D打印制备了具有多尺度层级微/纳结构的强化表面,该结构通过微米级支柱阵列提供毛细供液通道,纳米级微腔作为高效成核点,实现了喷雾冷却临界热流密度(CHF)865 W/cm²和传热系数(HTC)12.2 W/(cm²·K) 的纪录性能,较光滑表面提升超过128%。这充分证明了表面改性对释放喷雾冷却潜力的巨大作用。在工质方面,纳米流体通过在基础液(如水、乙二醇)中分散高导热纳米颗粒(如氧化铝、碳纳米管),可有效提升工质的导热系数与比热容,进而强化传热。

三、新型机载冷却系统设计:理念、架构与实现
3.1 系统设计理念与总体架构
本系统设计遵循“高热效、轻量化、高可靠” 的机载热管理核心原则。其核心理念在于:在热侧,采用紧凑高效的微通道热沉对高热流电子器件进行“第一次集热”;在冷侧,利用高空低压环境天然优势,采用开式闪蒸喷雾系统对微通道热沉进行“第二次强力散热”。通过这种两级耦合,将高热流密度分散并高效移除。
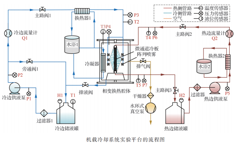
整个系统为热侧闭式循环、冷侧开式循环的复合架构,系统主要由换热模块、热侧循环管路、冷侧喷雾管路、真空环境模拟舱以及测量与控制系统五大部分组成。
热侧循环:冷却液(水或专用冷却液)经循环泵驱动,流经电子设备吸热后成为高温热流体,进入位于真空舱内的微通道热沉,将热量传递给冷侧后降温,再次返回电子设备,形成闭式循环。
冷侧循环:储存于储液罐的消耗性冷却工质(通常为水),经高压泵送至位于真空舱内的喷嘴阵列,雾化后喷射至微通道热沉外表面。液滴在低压下闪蒸沸腾,吸收热量后变为蒸汽直接排向模拟高空环境,实现开式散热。
真空环境模拟:通过真空泵组将密封舱体内的压力维持在7.5–11.5 kPa,模拟典型高空飞行环境(约15-20公里高度),这是实现高效闪蒸冷却的关键。

3.2 核心换热模块的精细化设计
换热模块是系统的“心脏”,其设计直接决定整体性能。
1. 微通道热沉设计:
微通道热沉作为直接与电子器件接触的一级散热器,承担着汇集并导出高热流密度的任务。本设计采用合金铝(导热系数165 W/(m·K)) 作为基材,通过精密加工制成。其核心流道为8通道并行蛇形布置,单个通道截面为1 mm × 1 mm的正方形,总长约820 mm。蛇形流道可延长流动路径,增强扰动,提高对流换热系数。热沉整体尺寸为120 mm × 120 mm × 5 mm,实现了高度紧凑化。进口均采用直径为15mm的接口,以降低连接流阻。热沉采用上、下板组合结构,微通道加工于下板,通过螺钉与上板紧固密封,确保了承压能力与可靠性。
2. 喷雾冷却模块设计:
喷雾模块的核心是2×2顺排布置的多喷嘴阵列板。阵列板整体尺寸为120 mm × 120 mm × 20 mm,内部设有精密的分流腔,经计算验证,其能确保分配到四个喷嘴的流量均匀性偏差小于1.1%,这是保障热沉表面冷却均匀性的基础。喷嘴选用全锥形压力雾化喷嘴,雾化锥角为60°,孔径0.41 mm。喷嘴布置间距(横向与纵向均为55 mm)和喷射高度(45 mm)经过优化,确保喷雾场能完全覆盖微通道热沉的整个外表面,不留冷却死区。低压环境下,水从喷嘴喷出后迅速雾化并过热,撞击热沉表面时即触发闪蒸,极大强化了换热。

3.3 实验平台、数据处理与不确定度分析
为验证系统性能,还需搭建完整的大功率开式闪蒸实验系统。实验平台配备了高精度测量仪器:热流体进出口采用铠装K型热电偶测温,流量由科里奥利质量流量计监测;冷侧喷雾流量由涡轮流量计测量;系统压力由电容式真空计读取。所有信号由数据采集系统实时记录。
数据处理基于热力学第一定律。换热量通过测量热流体的质量流量和进出口温差计算得出。相变率定义为冷侧工质汽化潜热吸收的热量占总换热量的比例,是衡量开式系统工质利用效率的关键指标。功耗比则定义为换热量与系统总泵送功耗(热侧循环泵与冷侧增压泵)之比,用于评价系统的能效。
在不确定度分析方面,采用了适用于大型动态系统仿真的区间分析法(Interval-based Method)。该方法通过分析各独立子模型(如泵、阀门、换热器模型)在参数不确定性下的输出区间,再综合评估对整体系统性能的影响边界,能以较低的工程计算代价,高效识别系统性能的波动范围和最恶劣工况。分析表明,本实验系统换热量测量的综合不确定度小于±3.5%,确保了实验结论的可靠性。敏感性分析进一步揭示,环境压力和热流体入口温度是影响系统性能最敏感的参数。

四、机载换热器换热特性的实验研究与机理分析
4.1 入口过热度的影响及其双重调控机制
入口过热度(ΔT_super),即热流体入口温度与环境压力下冷流体饱和温度之差,是本系统换热特性的决定性参数。实验系统地探究了通过改变环境压力(P_e)和改变热流体入口温度(T_h,in)两种途径调控ΔT_super的效果及内在机理。
1. 降低环境压力(P_e从11.5 kPa降至7.5 kPa):
在固定T_h,in=75 °C的工况下,降低P_e使水的饱和温度显著下降(约9 °C),ΔT_super增大。实验结果表明,换热量与相变率均随之提高。其强化机制在于:首先,饱和温度降低直接增大了热沉壁面与冷流体之间的传热温差,这是换热的根本驱动力。其次,更低的压力极大地促进了喷雾液膜的闪蒸过程,使沸腾更剧烈、成核点密度增加,潜热换热的占比显著提升,从而在消耗相同冷却工质的情况下带走了更多热量(高相变率)。最后,此方法在强化换热的同时,还导致了热流体出口温度(T_h,out)的下降,这意味着回流至电子设备的冷却液温度更低,对控制芯片结温极为有利。
2. 提高热流体入口温度(T_h,in从57 °C升至75.3 °C):
在固定P_e的工况下,提高T_h,in同样能有效增大ΔT_super。实验数据显示,总换热量从1639 W大幅提升至3326 W。深入分析发现,随着T_h,in升高,潜热换热量线性增长,而显热换热量基本保持不变,表明换热主导机制由单相对流逐渐转向沸腾相变。其机理是:更高的T_h,in首先强化了微通道热沉内部的单相对流传热;其次,它使热沉外壁面温度同步升高,为冷侧液膜提供了更大的沸腾过热度,从而激活了更强烈的核态沸腾。然而,这种方法的代价是T_h,out随之升高,可能接近甚至超过电子器件的许用温度上限,因此在应用中需严格控制。
综上所述,两种调控手段殊途同归,均通过增大ΔT_super强化换热,但作用层面和副作用不同。降压法主要作用于冷侧,强化相变换热,并有助于降低热侧出口温度;升温法则同时强化热侧单相与冷侧相变换热,但会抬高热侧出口温度。在实际机载应用中,需根据飞行包线(决定环境压力)和电子设备温控要求(决定入口温度上限),对两者进行动态协同优化。

4.2 热流体物性的关键影响
热流体作为热量输运的载体,其物性对系统整体性能有深远影响。研究对比了水和65#专用冷却液两种典型工质。
水:在P_e=7.5 kPa, ΔT_super=35.0 °C的优化工况下,系统实现了最大换热量3326 W,相变率30.84%,功耗比高达456的优异性能。水的高比热容、高导热系数和低粘度是其高性能的基础。
65#冷却液:在保证与水流体相同进出口温差的条件下(需增大其流量至13.5 L/min),其最大换热量降至2228 W,降幅约18%;相变率与功耗比也分别出现下降。
性能差异的根源在于物性参数。65#冷却液的动力粘度约为水的10倍,导致其在微通道内的雷诺数(Re)大幅降低,流动形态更趋近层流,对流换热减弱;同时其导热系数仅为水的一半,进一步恶化了从固体壁面到流体的传热。根据Gnielinski湍流关联式分析估算,65#冷却液的努塞尔数(Nu)仅为水的三分之一,导致其对流传热系数显著偏低。此外,高粘度带来了更高的流动阻力,使其泵送功耗是水的两倍。这些因素共同导致其综合功耗比(K)下降了约53%。
这一结论具有重要工程意义:尽管65#冷却液具有冰点低(-65 °C)、适用环境广的优点,但其在高效散热场景下存在明显短板。因此,在非极端低温环境下,水仍是首选的性能之王;而在高寒或高空低温环境中,则需在散热性能与防冻可靠性之间进行谨慎权衡,或寻求新型低粘度防冻工质。

五、系统核心技术、优势与工程应用展望
本文介绍的系统所体现的核心技术集成与创新,为下一代机载热管理提供了明确的技术路径。
5.1 技术集成创新与核心优势
微通道与喷雾的协同耦合:本设计并非技术的简单叠加,而是实现了1+1>2的协同效应。微通道高效收集并导出来自芯片的高热流,为喷雾冷却提供了大面积的均匀热源;喷雾冷却则以极高的换热系数将微通道汇聚的热量快速散失到环境中。两者结合,在有限空间内构建了一条从芯片到环境的高效“热高速公路”。
高空低压环境的顺势利用:传统冷却系统视高空低压为不利条件,而本系统则将其转化为强化换热的有利因素。低压环境大幅降低了水的沸点,使得在较低温度下即可触发剧烈的闪蒸沸腾,这恰好匹配了电子器件较低的工作温度需求(通常<85°C),解决了水在地面常压下沸点过高不适用于电子冷却的难题。
开式系统与轻量化设计:冷侧采用开式循环,利用消耗性工质(水),省去了笨重的冷凝器、储液器等部件,且水蒸气直接排向环境,实现了系统的极大简化。高达30%以上的相变率意味着工质携带质量可大幅减少,因为水的汽化潜热远高于其他有机工质。实验测得的456的高功耗比,证明了系统在实现大功率散热的同时,具有极低的寄生功率消耗,这对飞行器的续航和能源分配至关重要。
5.2 工程化应用挑战与未来方向
尽管前景广阔,但走向实际工程应用仍需攻克以下挑战:
工质存储与补给:开式系统需要携带消耗性工质,需优化储罐设计,并可能考虑从发动机引气中回收水分的闭式循环方案。
低温环境适应性:为防止水在管路中冻结,需研究高效的管路预热、排空技术或开发新型低冰点、高性能的复合工质。
系统控制与可靠性:需要开发智能控制系统,根据飞行高度、电子设备热负载实时动态调节喷雾流量、压力等参数,并在喷嘴防堵塞、长期运行可靠性等方面进行深入验证。
与飞行器系统的集成:未来的研究需将冷却系统作为飞行器综合热/能量管理(IPTMS) 的一部分进行全局优化,考虑与燃油系统、环控系统、发动机的耦合,实现全机能量利用效率最大化。

六、结论与未来展望
本文提出并实验研究了一种耦合微通道热沉与开式闪蒸喷雾冷却的新型高效机载电子器件冷却系统。实验在模拟高空低压(7.5-11.5 kPa)环境下进行,系统探究了入口过热度调控机制和热流体物性对性能的影响。主要结论如下:
该系统在环境压力7.5 kPa、入口过热度35.0 °C的工况下,实现了最大换热量3326 W,相变率30.84%,功耗比456的卓越综合性能,验证了其应对机载大功率热负荷的有效性。
入口过热度是强化换热的决定性因素,可通过降低环境压力或提高热流体入口温度两种方式实现。前者通过降低饱和温度强化冷侧相变换热,并降低热侧出口温度;后者同时强化热侧对流与冷侧相变,但会抬高热侧出口温度,需在应用中予以权衡控制。
热流体物性对性能影响显著。以65#冷却液替代水作为热流体时,由于其高粘度和低导热系数,导致换热量下降约18%,系统功耗比降幅达53.3%。水在非低温环境下仍是性能最优的选择。
展望未来,机载冷却技术将朝着更高热流密度、更低能耗、更智能控制和更深层次系统集成的方向发展。基于本研究的下一步工作重点包括:1)研究微纳结构强化表面在机载闪蒸喷雾系统中的应用,以进一步提升临界热流密度和传热系数;2)开发适用于极端低温环境的高性能低冰点复合工质;3)构建基于模型预测控制(MPC)的智能热管理系统,实现冷却资源的动态最优分配;4)开展与电动飞机、高超音速飞行器等新概念平台的热管理需求对接研究。
可以预见,以相变冷却为核心的高效热管理技术,将成为释放未来航空电子系统性能潜力、保障飞行安全与任务成功的关键使能技术。本研究为该技术路径的可行性提供了扎实的实验依据与深入的理论分析,具有重要的学术价值与工程指导意义。
&注:此文章内使用的图片部分来源于【刘秀芳,陈佳军,郑勉,等. 航空学报】及公开网络获取,仅供参考使用,配图作用于文章整体美观度,如侵权可联系我们删除,如需进一步了解公司产品及商务合作,请与我们联系!!

湖南泰德航空技术有限公司于2012年成立,多年来持续学习与创新,成长为行业内有影响力的高新技术企业。公司聚焦高品质航空航天流体控制元件及系统研发,深度布局航空航天、船舶兵器、低空经济等高科技领域,在航空航天燃/滑油泵、阀元件、流体控制系统及航空测试设备的研发上投入大量精力持续研发,为提升公司整体竞争力提供坚实支撑。
公司总部位于长沙市雨花区同升街道汇金路877号,株洲市天元区动力谷作为现代化生产基地,构建起集研发、生产、检测、测试于一体的全链条产业体系。经过十余年稳步发展,成功实现从贸易和航空非标测试设备研制迈向航空航天发动机、无人机、靶机、eVTOL等飞行器燃油、润滑、冷却系统的创新研发转型,不断提升技术实力。
公司已通过 GB/T 19001-2016/ISO 9001:2015质量管理体系认证,以严苛标准保障产品质量。公司注重知识产权的保护和利用,积极申请发明专利、实用新型专利和软著,目前累计获得的知识产权已经有10多项。湖南泰德航空以客户需求为导向,积极拓展核心业务,与国内顶尖科研单位达成深度战略合作,整合优势资源,攻克多项技术难题,为进一步的发展奠定坚实基础。
湖南泰德航空始终坚持创新,建立健全供应链和销售服务体系、坚持质量管理的目标,不断提高自身核心竞争优势,为客户提供更经济、更高效的飞行器动力、润滑、冷却系统、测试系统等解决方案。





